服务热线
13350355997
作者: 凯潜滤油机 发布时间:2021-05-28 10:50 点击量: 来源:www.yijiagousm.com
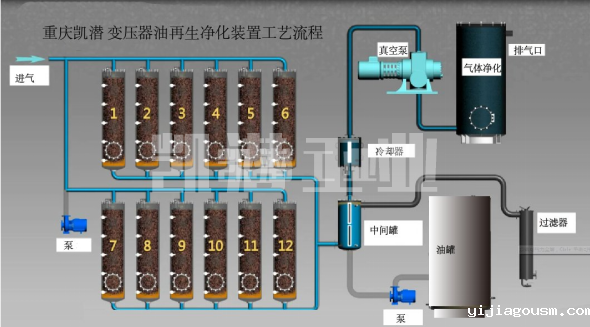
变压器油净化装置工艺流程图:

变压器油净化装置用途:
1. 效率高去除绝缘油中氧化变质物质,不饱和烃、树脂、积碳、水分、气体、沥青质、有机酸,氧化产物等。
2.对污染的变压器油脱水、脱气、除杂质。
3.主变压器绝缘油脱除乙炔。主变压器绝缘油抽真空干燥。
4.有效滤除99%油液中的游离水和99.9%溶解水的同时还可滤除99%游离气体和98%溶解气体等。
地址:重庆市沙坪坝区覃家岗镇新桥村石梯沟社幸福小区
销售部:023-65217597
技术部:(86)13350355997
023-65217916
售后部:023-65217916
传 真:023-65217916
QQ: 2904490491
邮箱: KQGY668@163.com