服务热线
13350355997
作者: 凯潜滤油机 发布时间:2021-05-28 11:30 点击量: 来源:www.yijiagousm.com
简述:
运行变压器油过滤装置其油质将受氧气、水分和温度等环境因素景响而逐渐劣化,使变压器和油质的绝緣性能下降,达到一定程度之后,就会造成严重的事故。因此,很有必要对油质进行净化过滤。
ZL系列变压器绝缘油油过滤装置简介
该设备应用物理化学手段净油过滤变压器油的设备,既能对劣质的变压器油、开关油过滤、又能除去油中的酸性成分、层浮物质、沉淀物质等。采用纯物理方法除去变压器油中有害物质,恢复或改善变压器油的理化和电气性能指标。
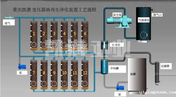
变压器油过滤装置流程:

变压器绝缘油过滤装置特点:
(1)该装置采用一种特别的净化剂,可在不停电、不换油、变压器正常运行的情况下运行
(2)处理后的油不损伤油的基本成分和抗氢化性能,达到新油标准,同时提高了设备的绝緣和_性能,所需费用比传统的换油方式节约开支90%
(3)可以使深色6-10号油变为2-4号颜色
(4)降低介质损耗因数,使其达到新油指标。


地址:重庆市沙坪坝区覃家岗镇新桥村石梯沟社幸福小区
销售部:023-65217597
技术部:(86)13350355997
023-65217916
售后部:023-65217916
传 真:023-65217916
QQ: 2904490491
邮箱: KQGY668@163.com